• 尊龙凯时(中国)官方直营平台尊龙凯时

    IT服务管理中心•鲸脉(ITSM) IT服务管理中心•鲸脉(ITSM)

    IT服务管理中心•鲸脉(ITSM)

    开放敏捷的流程管理方式,助您打通 IT 运维的任督二脉!
    基于 ITIL 实践,提供事件管理、问题管理、变更管理、请求管理能力,并通过与 ITOM 的集成融合,大幅提升管理效率和用户体验,实现 IT 服务管理体系的升级!

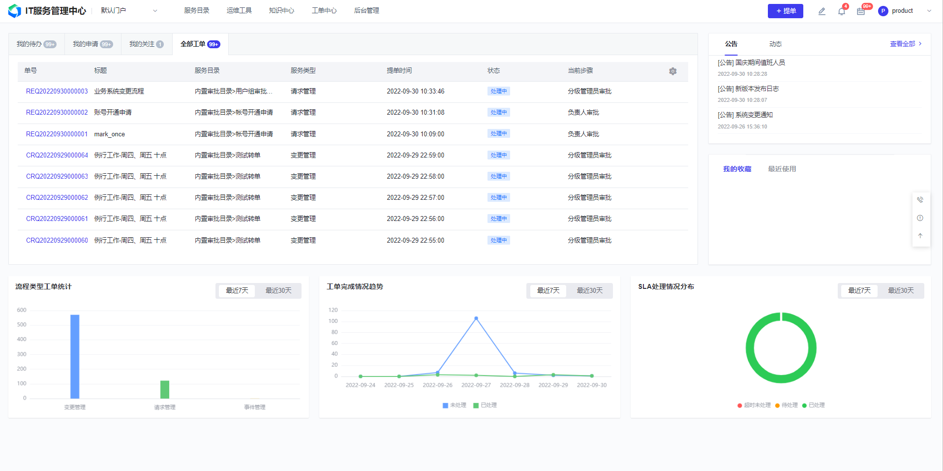
    产品架构

    尊龙凯时(中国)官方直营平台
    尊龙凯时(中国)官方直营平台>

    架构讲解:


    ● 基于ITIL实践,与ITOM工具体系融合的数字化服务管理工具和方法。


    ● 提供ITIL经典5大流程,事件、问题、变更、发布、请求管理的流程实践能力。


    ● 提供服务目录、服务级别、流程管理、报表管理、值班管理的ITSM平台能力。


    ● 提供与监控/告警、CMDB、运维自动化的ITOM工具集成融合能力。

    亮点特性

    尊龙凯时(中国)官方直营平台> 尊龙凯时(中国)官方直营平台>

    开箱即用的最佳实践

    基于ITIL理论体系和尊龙凯时多年运维流程管理实践,提供内置的ITIL流程实践,流程一键安装部署,从0到1快速构建规范化的运维管理流程。

    尊龙凯时(中国)官方直营平台> 尊龙凯时(中国)官方直营平台>

    强大的ITSM平台能力

    基于低代码引擎能力,低成本扩展构建IT服务流程,快速响应业务发展带来的管理上的变化。

    尊龙凯时(中国)官方直营平台> 尊龙凯时(中国)官方直营平台>

    ITOM融合式集成联动

    基于PaaS平台底座,与监控、告警、CMDB、自动化等产品模块实现一体化融合,促使流程进一步升级变革,极大提升运维工作的效率和体验。

    尊龙凯时(中国)官方直营平台> 尊龙凯时(中国)官方直营平台>

    统一门户入口

    提供自定义服务门户、工作台门户,支持多渠道访问;提供基于普通用户、工程师、管理者的多视角的工作台。

    尊龙凯时(中国)官方直营平台> 尊龙凯时(中国)官方直营平台>

    兼容稳态和敏态的运维管理要求

    既能与ITOM集成融合,实现端到端的自动化流程,满足“敏”的需要,也能够支撑ISO20000标准流程规范的落地,满足“稳”的需要。

    尊龙凯时(中国)官方直营平台> 尊龙凯时(中国)官方直营平台>

    海量行业实践经验

    600+头部行业客户最佳实践,覆盖金融、政务、运营商、能源、交通等各个行业头部客户,最大服务用户10W+。

    客户案例

    尊龙凯时(中国)官方直营平台> 尊龙凯时(中国)官方直营平台>
    尊龙凯时(中国)官方直营平台> 尊龙凯时(中国)官方直营平台>

    开始使用IT服务管理中心•鲸脉(ITSM))

    尊龙凯时查看资料,或申请DEMO演示,可以帮助您更加快速地了解该产品。

    申请演示

    尊龙凯时(中国)官方直营平台>

    免费申请演示

    尊龙凯时

    服务热线:

    020-38847288

    QQ咨询:

    3593213400

    在线沟通:

    立即咨询
    查看更多联系方式

    申请演示

    请登录后在查看!

    尊龙凯时