尊龙凯时(中国)官方直营平台尊龙凯时

监控中心•鲸眼(KMC) 监控中心•鲸眼(KMC)

监控中心•鲸眼(KMC)

及时、准确、智能,全面掌握应用和资源健康状态!
统一采集、统一管理、统一视图、统一分析,实现及时、准确、智能的集中监控,助您随时随地掌握应用和资源的健康状态,保障业务稳定安全运行!

产品架构

尊龙凯时(中国)官方直营平台
尊龙凯时(中国)官方直营平台>

架构讲解:


● 接入层:支持Agent采集、协议采集以及第三方监控源的数据接入。


● 能力层:覆盖监控通用能力,具备数据采集模块、数据存储模块、数据加工模块、数据检测模块。


● 功能层:功能全面,提供丰富的监控管理、数据展示能力。


亮点特性

尊龙凯时(中国)官方直营平台> 尊龙凯时(中国)官方直营平台>

无缝联动CMDB,实现配置驱动监控

联动CMDB模型自动获取监控对象实例,监控视图可根据对象纳管范围动态生成;自动兼容各种对象的监控展示。

尊龙凯时(中国)官方直营平台> 尊龙凯时(中国)官方直营平台>

可落地的监控指标管理体系

基于监控对象和监控插件动态生成指标库,可自定义启停,保障所有指标是可采集可监控可选的真实指标。

尊龙凯时(中国)官方直营平台> 尊龙凯时(中国)官方直营平台>

强大的采集扩展能力,快速接入监控

强大的告警筛选规则;分派升级+重复通知;灵活的通知方式、通知场景,精准有序的分派告警给指定负责人。

尊龙凯时(中国)官方直营平台> 尊龙凯时(中国)官方直营平台>

视角视图全面洞察,场景灵活适配

内置应用/资源维度的多视角视图,支持各类对象的管理员视图,可根据用户场景自定义视图。

尊龙凯时(中国)官方直营平台> 尊龙凯时(中国)官方直营平台>

丰富的异常检测能力,让异常问题无处容身

支持8种异常检测算法,支持异常防抖收敛,支持无数据异常检测和异常恢复检测,满足企业各种场景下的监控需求。

尊龙凯时(中国)官方直营平台> 尊龙凯时(中国)官方直营平台>

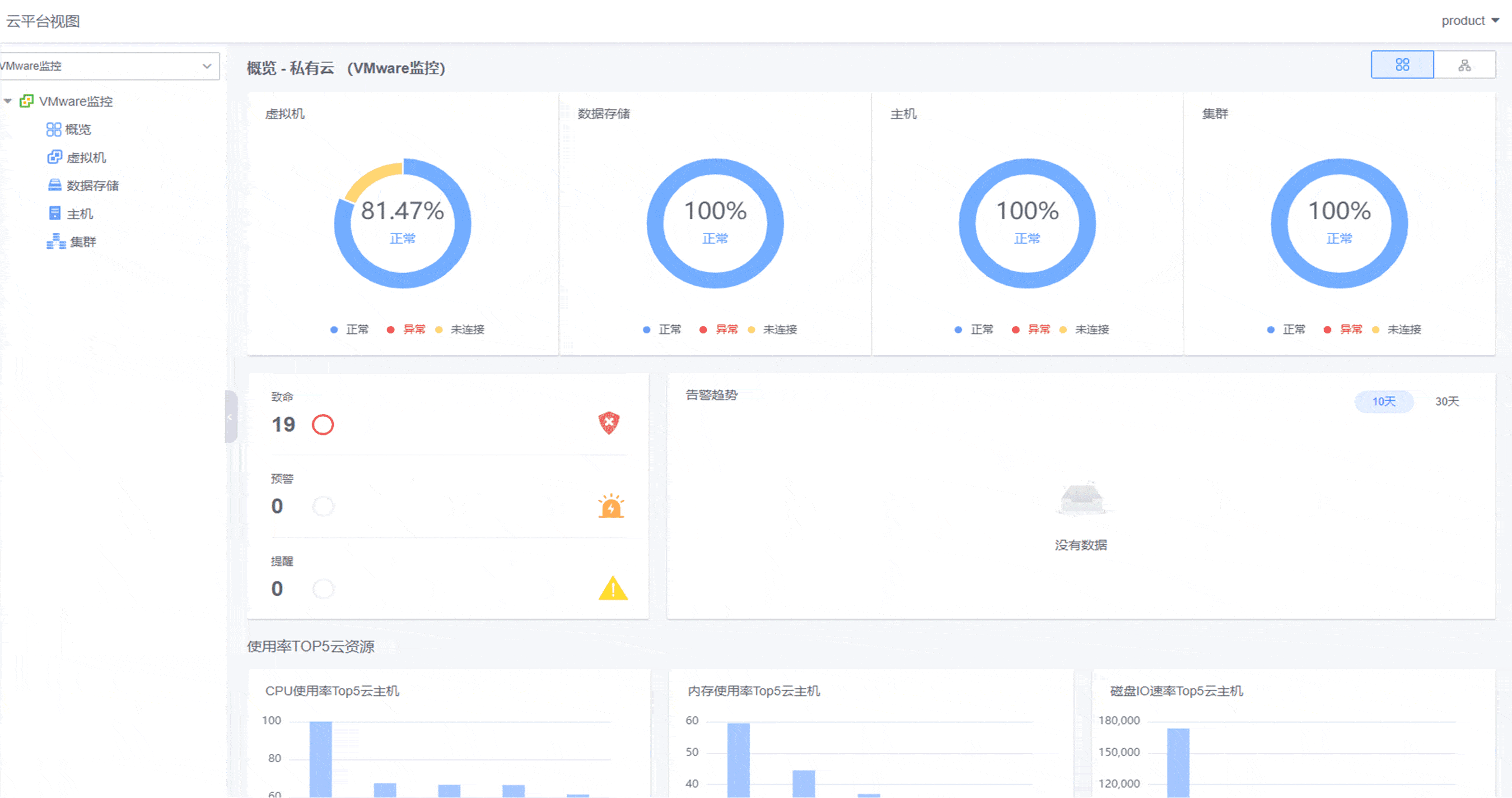
多云平台集中监控

集中接入本地私有云和公有云监控,实现混合云环境下一体化云监控管理。提供资源监控全局概览。

客户案例

尊龙凯时(中国)官方直营平台> 尊龙凯时(中国)官方直营平台>
尊龙凯时(中国)官方直营平台> 尊龙凯时(中国)官方直营平台>

开始使用监控中心•鲸眼(KMC)

尊龙凯时查看资料,或申请DEMO演示,可以帮助您更加快速地了解该产品。

申请演示

尊龙凯时(中国)官方直营平台>

免费申请演示

尊龙凯时

服务热线:

020-38847288

QQ咨询:

3593213400

在线沟通:

立即咨询
查看更多联系方式

申请演示

请登录后在查看!

尊龙凯时