尊龙凯时(中国)官方直营平台尊龙凯时

日志中心•鲸眼(KLC) 日志中心•鲸眼(KLC)

日志中心•鲸眼(KLC)

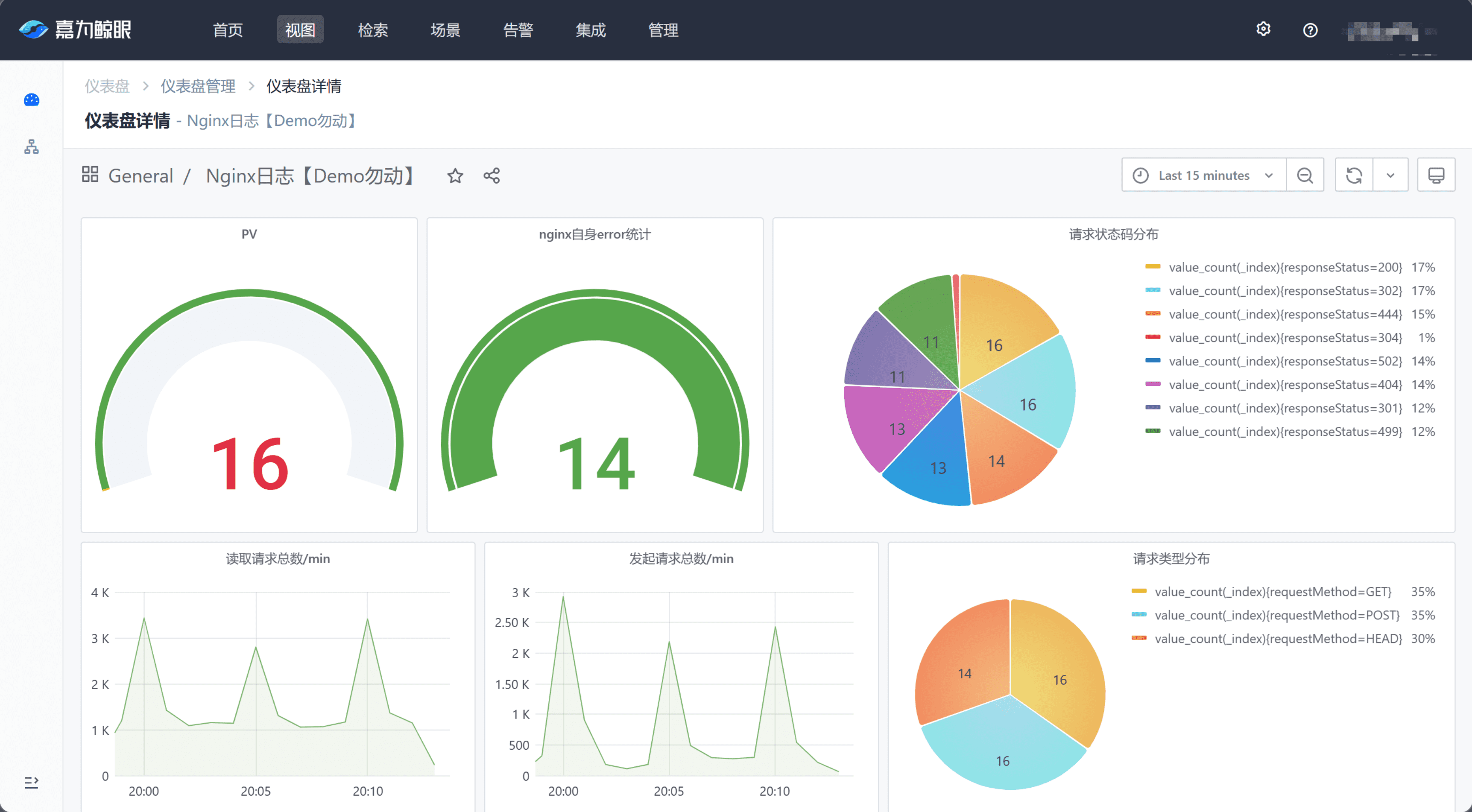
海量日志秒级检索,平滑跨越排障最后一公里!
基于业界主流全文检索引擎,以日志数据为中心,通过多源采集、清洗、存储、检索,以及日志的监控告警和可视化分析,深挖日志数据价值,实现日志高效检索与排障,同时解决了分布式架构下日志统一管理和查询的难题,显著提升运维质量。

亮点特性

尊龙凯时(中国)官方直营平台> 尊龙凯时(中国)官方直营平台>

高效预警排障

联动蓝鲸基础监控告警,实现关键字异常检测、告警通知,明细日志下钻,快速异常定位。

尊龙凯时(中国)官方直营平台> 尊龙凯时(中国)官方直营平台>

便捷采集推广

结合蓝鲸 Agent 能力实现日志采集插件一键部署、批量安装、性能稳定、支持的日志源种类丰富。

尊龙凯时(中国)官方直营平台> 尊龙凯时(中国)官方直营平台>

一站式体验

一站式实现数据接入、解析、存储、查询、监控及可视化,界面统一,操作简便。

尊龙凯时(中国)官方直营平台> 尊龙凯时(中国)官方直营平台>

海量检索

融合蓝鲸海量数据分析及存储架构,架构稳定、高效、线性扩展。

尊龙凯时(中国)官方直营平台> 尊龙凯时(中国)官方直营平台>

成本优化

提供数据分层架构,按照冷、热数据分层,合理降低存储成本;支持长尾转储,通过HDFS等廉价资源实现持久化、低成本数据存储。

尊龙凯时(中国)官方直营平台> 尊龙凯时(中国)官方直营平台>

数据安全

提供完善的权限管控及数据隔离能力,支持用户自定义加密脱敏内容,保障数据安全,满足数据安全管理诉求。

客户案例

尊龙凯时(中国)官方直营平台> 尊龙凯时(中国)官方直营平台>
尊龙凯时(中国)官方直营平台> 尊龙凯时(中国)官方直营平台>

开始使用日志中心•鲸眼(KLC)

尊龙凯时查看资料,或申请DEMO演示,可以帮助您更加快速地了解该产品。

申请演示

尊龙凯时(中国)官方直营平台>

免费申请演示

尊龙凯时

服务热线:

020-38847288

QQ咨询:

3593213400

在线沟通:

立即咨询
查看更多联系方式

申请演示

请登录后在查看!

尊龙凯时