• 尊龙凯时(中国)官方直营平台尊龙凯时

    WeOps订阅 WeOps订阅

    WeOps一体化运维平台

    专注保障业务连续性的一体化运维平台,提供订阅制服务!
    以核心数据资产和业务为中心视角,为用户提供统一的运维服务门户,快速建设运维管理体系,全面提升运维管理水平,帮助用户充分发挥核心数据资产效能,保障业务稳健运行。WeOps平台提供 1-3 年灵活订阅服务方案。

    产品架构

    尊龙凯时(中国)官方直营平台
    尊龙凯时(中国)官方直营平台>

    功能总览图:


    以蓝鲸Paas平台为底座,构建:资产管理、日志管理、监控告警、应用性能管理、自动化、运营可视化、IT运维服务、知识管理八大功能模块。


    解决IT资产混乱、日志存储不合规、被动救火、故障根因定位难、人肉运维效率低,运维结果难体现、服务价值难量化、运维知识难沉淀等诸多运维难题。帮助IT专业人士全方位提升运维管理水平,保障业务稳健运行。

    产品功能

    配置管理中心

    ① 以业务为核心视角管理一切软硬件资源,通过CI模型自定义横向扩展
    ② 上千家头部行业客户的最佳实践模型沉淀,开箱即用,建设起点高
    ③ 自动生成应用及资源关系拓扑,清晰直观
    ④ 网络可达软硬件资源自动采集率可达80%以上,维护成本低,数据保持准确
    ⑤ 丰富运维场景沉淀,事件订阅、资产扫码、远程管理等实用功能一键启用

    日志管理中心

    ① 内置Beats、Syslog、JSON、Kafka、AMQP、SNMP等各类采集器,任何合规要求的日志数据都可以被管理
    ② 支持Grok匹配、JSON、正则表达等方式进行日志提取
    ③ 提供秒级日志查询,支持关键字、SPL函数等多种搜索方式,非常灵活
    ④ 具备灵活日志告警能力,支持字段内容值、字段值统计以及日志消息计数三种异常检测机制
    ⑤ 提供灵活可配置的仪表盘,让日志数据可视化

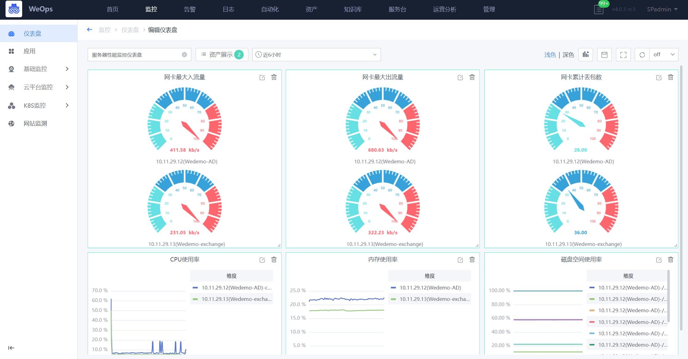
    监控告警中心

    ① 提供应用和资源监控视图,支持分角色分权管理
    ② 灵活易用的仪表盘,内置模版,自定义快速生成监控视图
    ③ 沉淀5000+指标,支持Powershell、Shell、SQL、SNMP等脚本自定义扩展指标
    ④ 实现国产设备、容器和传统架构集中监控,持续监测云、混合云、容器、虚拟主机、网络、服务器、存储等资源的运行状态
    ⑤ 通过告警抑制、告警屏蔽等算法,对告警事件进行统一处置
    ⑥ 支持对接第三方监控系统,如Zabbix/Prometheus/阿里/腾讯等
    ⑦ 支持邮件、短信、电话、微信、企业微信等事件通知方式
    ⑧ 提供多种事件联动场景,如关联拓扑影响、指标视图、即时远程连接、运维脚本和故障自愈等

    应用性能管理中心

    ① 追踪分布式应用程序中服务之间的调用,并提供完整的调用链信息
    ② 生成应用程序的拓扑图,以帮助了解应用程序中各个组件之间的关系
    ③ 在实时性能问题发生时立即向用户发出告警,以便快速解决问题
    ④ 收集应用程序的各种性能指标,包括响应时间、吞吐量和错误率等
    ⑤ 探针支持Java、Python、NodeJS、Rust、PHP、JavaScript、Nginx Lua开发的应用

    自动化运维中心

    ① 提供运维脚本保管库,内置丰富运维脚本,支持自定义上传
    ② 支持主流IT对象健康巡检,内置丰富巡检扫描包,一键生成专业报告
    ③ 提供系统补丁安装工具,一键批量自动化完成高危漏洞修复
    ④ 支持与配置管理、监控告警、服务流程等模块联动,实现复杂的运维场景

    运维可视化中心

    ① 内置各类2D/3D场景化精美大屏
    ② 内置监控告警、服务流程等各类报表
    ③ 提供大屏和报表的定开服务,确保效果满意

    运维服务中心

    ① 独立用户提单门户,简约大方,方便用户快速提单
    ② 支持企业微信H5移动端,轻松实现移动办公
    ③ 内置流程最佳实践,从0到1构建运维流程管理体系
    ④ 具备灵活的流程引擎,支持服务表单和服务流程自定义扩展
    ⑤ 支持节点级SLA、排班系统、服务公告等高阶功能
    ⑥ 提供全局的运营服务分析视图,量化运维工作结果

    知识管理中心

    ① 使用标签对文章进行灵活分类
    ② 支持模糊匹配,快速检索文章标题、文章内容等关键字信息
    ③ 与IT服务台联动,用户在提单过程可快速查阅相关类型的文章
    ④ 通过Markdown编辑器、嵌入页面、插入图片等方式,套用已有模版,快速生成文章
    配置管理中心
    日志管理中心
    监控告警中心
    应用性能管理中心
    自动化运维中心
    运维可视化中心
    运维服务中心
    知识管理中心

    亮点特性

    尊龙凯时(中国)官方直营平台> 尊龙凯时(中国)官方直营平台>

    支持跨云管理,低负载

    采用Agent-Proxy-Server模式,轻松实现企业跨云、跨网络的管理诉求,Agent启动内存仅需20M,资源消耗小,对业务系统不会产生任何影响。

    尊龙凯时(中国)官方直营平台> 尊龙凯时(中国)官方直营平台>

    软硬件全栈适配

    国产化+容器+传统架构的软硬件全栈适配,统一管理。

    尊龙凯时(中国)官方直营平台> 尊龙凯时(中国)官方直营平台>

    技术领先,持续创新

    腾讯每年3亿重金打造+超10年持续迭代+支撑30W节点运维实践+300+高阶研发团队+公司营收的30%作为研发费用,稳定可靠,与时俱进。

    尊龙凯时(中国)官方直营平台> 尊龙凯时(中国)官方直营平台>

    轻量化,一键启用

    轻量化,支持单机部署,20+年专家经验沉淀+10万用户的市场验证,内置场景,一键启用。

    尊龙凯时(中国)官方直营平台> 尊龙凯时(中国)官方直营平台>

    全流程使用支持

    订阅模式+产品能力+专属服务团队,赋能客户真正把产品用起来。

    尊龙凯时(中国)官方直营平台> 尊龙凯时(中国)官方直营平台>

    灵活开通功能模块

    按需购买功能模块,灵活调整采买规划,降低试错成本。

    客户案例

    尊龙凯时(中国)官方直营平台> 尊龙凯时(中国)官方直营平台>
    尊龙凯时(中国)官方直营平台> 尊龙凯时(中国)官方直营平台>

    开始使用WeOps一体化运维平台

    尊龙凯时查看资料,或申请DEMO演示,可以帮助您更加快速地了解该产品。

    申请演示

    尊龙凯时(中国)官方直营平台>

    免费申请演示

    尊龙凯时

    服务热线:

    020-38847288

    QQ咨询:

    3593213400

    在线沟通:

    立即咨询
    查看更多联系方式

    申请演示

    请登录后在查看!

    尊龙凯时